Grafana dashboard for GitHub Actions
Learn how to import, configure, and benefit from the Pipetrics GitHub Actions insights dashboard in Grafana with clear steps for GitHub Actions users.
Pipetrics Grafana dashboard for GitHub Actions
The Grafana community dashboard GitHub Actions – pipetrics.com insights (ID 24157) surfaces GitHub Actions success rates, billed vs. actual minutes, trigger breakdowns, queue delays, and per‑repository drilldowns powered by Pipetrics' PostgreSQL data model.
It complements the native Pipetrics UI with a long-term observability workspace that platform teams, SREs, and engineering leadership can embed into existing Grafana folders alongside infrastructure metrics. The dashboard lives on grafana.com and mirrors the JSON template we ship with every release so you can version-control changes or share them internally.
TL;DR: Click here to install the Grafana dashboard instantly.

Grafana dashboard prerequisites
- A Pipetrics workspace connected through the GitHub App integration.
- Grafana 9+ (cloud or self-hosted) with permission to import community dashboards.
- Network access from Grafana to the Pipetrics PostgreSQL warehouse and a read-only database user.
- Optional: reference docs in the FAQ if you need clarification about required GitHub permissions.
Key capabilities
- Reliability at a glance – repository success gauges, execution outcome tables, and p95 job durations highlight failing workflows before they impact releases.
- Cost visibility – panels comparing billed vs. actual minutes plus workflow/minute usage by repo quickly surface wasted GitHub Actions spend.
- Operational bottlenecks – queue wait time charts and trigger/event filters make it easy to spot when runners are saturated or when certain triggers dominate capacity.
- Flexible filtering – built‑in controls let you hide org prefixes, switch between workflow file paths or aliases, and slice by repo, workflow, or time window without editing the SQL.
Because every visualization is backed by SQL already tuned for Pipetrics' schema, you can ship this dashboard to any environment that can reach the Pipetrics warehouse with zero code changes. Analysts can create derivatives by duplicating the base board and editing the queries without touching production.
Grafana dashboard installation options
Option 1 – Import directly from grafana.com
- In Grafana choose Dashboards → New → Import.
- Paste the dashboard ID
24157(or the URLhttps://grafana.com/grafana/dashboards/24157-github-actions-insights/). - Select the Pipetrics PostgreSQL data source (details below) when prompted, then click Import. Grafana will render the full layout instantly, including dropdown variables such as
repository,showOrgName, andworkflow.
Option 2 – Import the JSON bundled in this repo
- Download the Pipetrics Grafana JSON template bundled with the release (or request it from the Pipetrics team if you need an updated copy).
- In Grafana, open Dashboards → New → Import and upload the JSON file.
- When Grafana asks for inputs, map
DS_PIPETRICSto your Pipetrics PostgreSQL data source (or create it if it does not exist). The template already pins the required plugin tografana-postgresql-datasource, so no panel edits are needed afterward.
Both approaches yield the exact same layout; the grafana.com route is fastest for cloud-hosted instances that can reach the public catalog, while the JSON file is convenient for air‑gapped workspaces or GitOps flows.
Configure the Grafana pipetrics data source
The dashboard expects a PostgreSQL data source named pipetrics (UID referenced by ${DS_PIPETRICS} in the template). Configure it as follows:
- Database – the Pipetrics analytics database that contains tables such as
minion_workflow_runs,minion_repositories, andminion_workflow_jobs. - Authentication – read-only credentials; no write access is needed.
- TLS – enable if your Pipetrics instance enforces SSL (recommended in production).
- Timezone – keep "Default" so Grafana respects each user's preference; all SQL uses
__timeFilterto align with the dashboard's range picker.
After saving the data source, hit Test & Save to confirm Grafana can reach the database before refreshing the dashboard. A successful check means the dashboard variables (repository, workflow, event) can populate automatically, eliminating manual copy/paste of identifiers.
How to use the Grafana dashboard
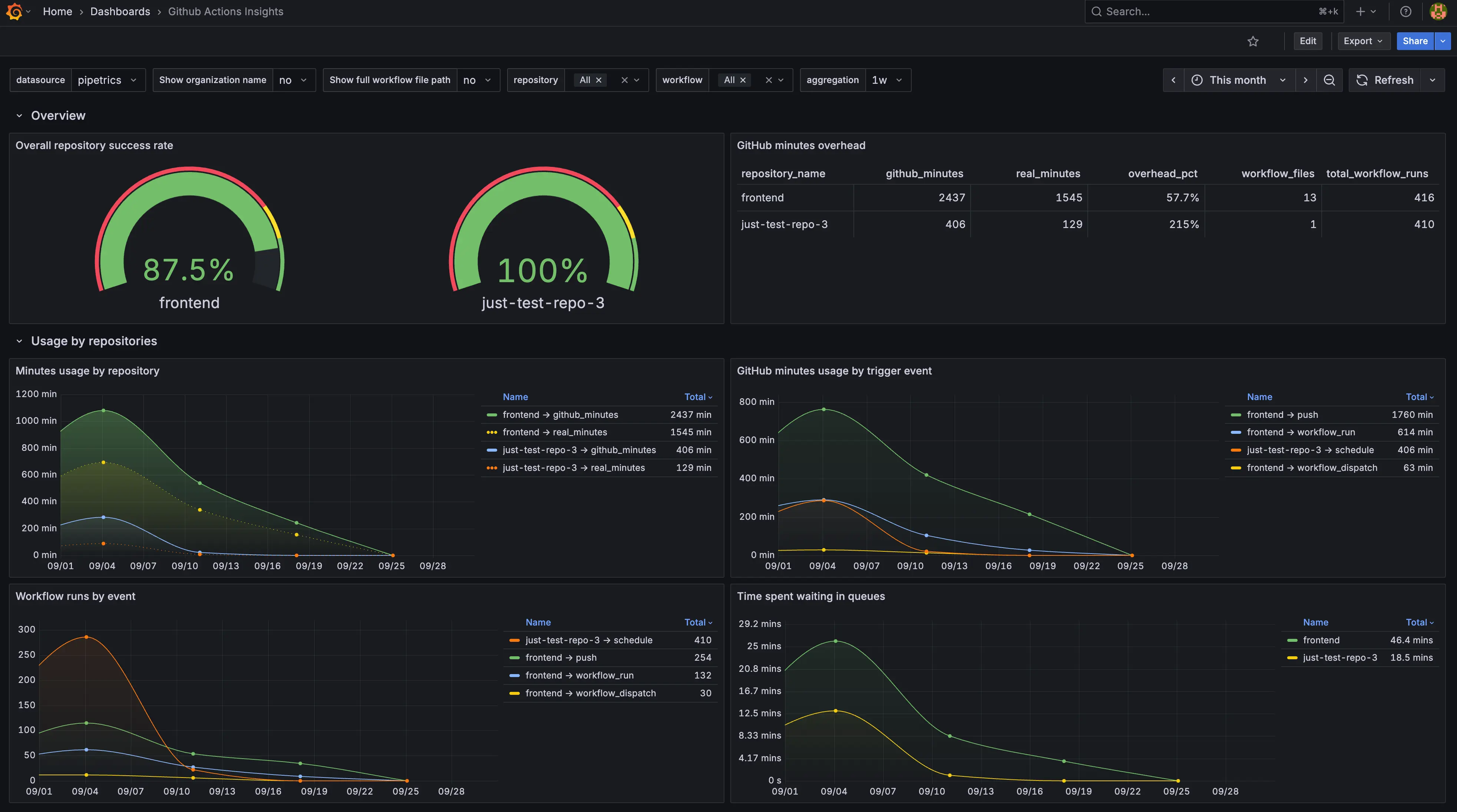
Start with the Overview row
- Overall repository success rate gauge immediately shows if any repo is slipping below the 85% "green" threshold, making it the go/no-go indicator for your release train.
- GitHub minutes overhead compares billed vs. actual runtime; aim to keep overhead low to avoid paying for idle runner time.
- Usage by repositories / Minutes usage by workflow panels tell you which repos or workflows are eating most of your monthly allotment.
Slice by events and queues
- Use the Workflow runs by event and GitHub minutes usage by trigger event charts to see whether
pull_request,push, or scheduled runs dominate your fleet. - Time spent waiting in queues reveals whether self-hosted or GitHub-hosted runners are the bottleneck. Sustained spikes mean you should add concurrency or adjust concurrency groups.
Drill into reliability
- Executions by conclusion stacks successes vs. failures vs. skipped/cancelled runs, so you can track regression spikes after a deployment.
- Workflow jobs time p95 highlights the slowest 5% of jobs; combine this with the queue chart to separate runner scarcity from job-level inefficiencies.
- Finished workflow runs by result lets you compare trends across multiple repos in a single panel, ideal for cross-team reliability reviews.
Grafana troubleshooting and customization tips
- Panels look empty? Confirm the
repositoryvariable contains at least one repo slug found inminion_repositories. During first-run testing, select a single repository to keep query cost low. - Incorrect currency or minute totals? Inspect the GitHub minutes overhead panel's query inside Grafana; it compares
billed_minutesandactual_minutesfields. If you replicate the board elsewhere, ensure your Pipetrics ETL populates both columns. - Latency in queue charts? The Time spent waiting in queues panel aggregates job delay fields. If you annotate your runners (production vs. staging), duplicate the panel and add a
WHEREclause to split the visualization per runner group. - Branding adjustments – Because the JSON is fully editable, you can replace the Pipetrics color palette with your org's palette by editing the panel overrides or applying a dashboard-level theme.
Why this Grafana dashboard is helpful
- Shared observability language – engineering, SRE, and leadership can reference the same Grafana board during standups or incident reviews.
- Faster remediation – filters plus per-repo drilldowns show exactly which workflow or trigger needs attention, so teams fix issues before SLAs slip.
- Cost accountability – billed minutes vs. actual runtime makes GitHub Actions spend tangible, supporting conversations with finance or platform leads.
Pairing this dashboard with Pipetrics' in-app insights gives you both high-fidelity historical data (Grafana) and lightweight sharing links for stakeholders who do not live in Grafana every day. To keep iterating, sync the Pipetrics GitHub App first via the integration guide, then review the FAQ for GitHub Actions permission details before extending the Grafana experience with additional filters, alerts, or data sources.
Next steps with the Grafana dashboard
- Finish connecting your repositories via the GitHub App if you have not already.
- Import the dashboard, assign the
pipetricsdata source, and validate the dropdown filters. - Share the board with your delivery teams so they can bookmark the Grafana view and subscribe to alerts.
Slack Integration for GitHub Actions - Real-Time Workflow Notifications
Set up Slack integration for GitHub Actions with Pipetrics. Get instant workflow notifications and smart filtering for teams.
FAQ
Answers to common questions about Pipetrics GitHub Actions observability, Grafana integration, and data retention.